1. 首页 > 社区 > [!--htlm--] > 帖子详情页

王者荣耀跑满90帧,Reno5 Pro+带来畅爽新体验

[!--htlm--] ·2021-02-21 19:30:08

对于爱玩游戏的小伙伴来说,更高帧率更为平稳的游戏模式搭配灵敏快捷的操作,能获得更好的游戏体验,并且小伙伴们还会因此而追求性能更强劲的手机款式。前不久《王者荣耀》这款游戏全面更新,除了减少BUG之外,还针对不少款式的手机开放了90Hz高帧率模式,这其中就有我目前在用的这款OPPO Reno5 Pro+。在游戏中能开启90帧和手机能持握稳定在90帧是两个不同的意思,那么针对这款手机的90帧体验如何,这里就来简单体验体验吧。

王者荣耀跑满90帧,Reno5 Pro+带来畅爽新体验


要记录和测试游戏帧率,可以通过笔记本电脑端的Perfdog程序来进行。这里我选择了王者荣耀和和平精英两款游戏来进行体验。

王者荣耀跑满90帧,Reno5 Pro+带来畅爽新体验


在升级后的王者荣耀游戏中,我们可以在画质选项中发现真的帧率具有节能,高,超高三种选择。那么直接把分辨率选到最高模式,然后真的超高帧率模式,高帧率模式,和节能模式在我的OPPO Reno5 Pro+手机上简单测试看看吧。

王者荣耀跑满90帧,Reno5 Pro+带来畅爽新体验


开启超高帧率模式,OPPO Reno5 Pro+手机的游戏操控给人以反馈更灵敏,操控更丝滑的第一体验。运行10分钟后,获得的平均帧率更是在90.1FPS水平。整体操作灵敏,游戏体验非常爽滑。这也说明了在2400x1080这样的分辨率模式下,OPPO Reno5 Pro+手机的高通865芯片,可以在王者荣耀这款游戏中轻松持续90帧率,10分钟内有2个瞬间帧率波动超过了5%,其余场景波动极小,综合表现十分出色。

王者荣耀跑满90帧,Reno5 Pro+带来畅爽新体验


在游戏过程中直接调节帧率从超高模式到高帧率模式,记录得到的游戏帧率曲线会一下子降下来。持续运行9分10秒后,平均帧率稳定在59FPS水平,全程没有波动超过5%的场景出现。

王者荣耀跑满90帧,Reno5 Pro+带来畅爽新体验


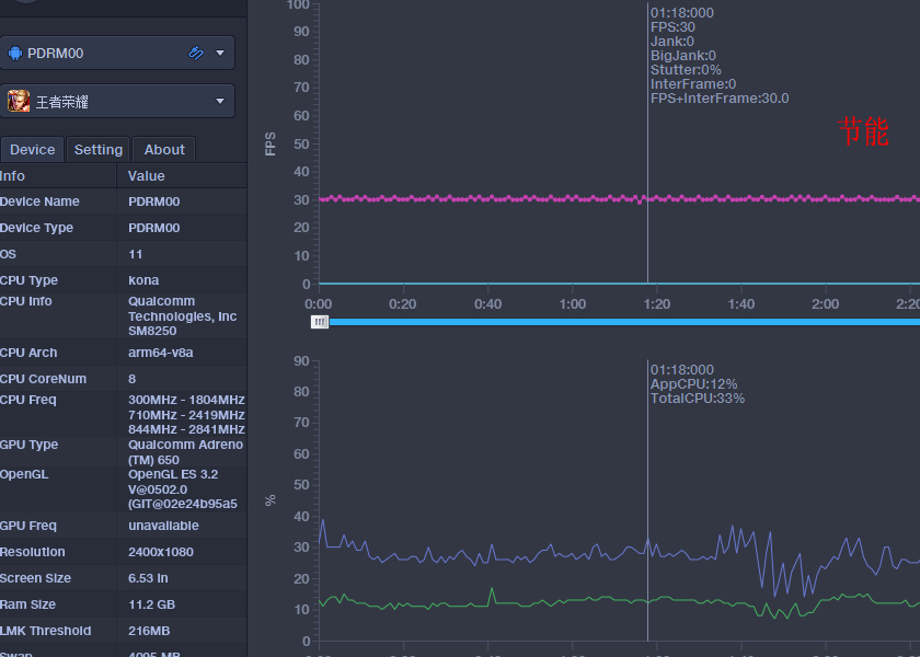
最后在王者荣耀这款游戏中,设置帧率选项到节能模式。记录得到的游戏帧率曲线同样会一瞬间下降,依然是持续运行10分钟可以发现,全程平均帧率稳定在30FPS水平,全程没有波动超过5%的场景出现。在整个测试和运行的35分钟内,可以感受到的是在室温15度的情况下,机身背部温度低于36度水平,基本上微温感,不会让你觉得烫手。

王者荣耀跑满90帧,Reno5 Pro+带来畅爽新体验


重温一下OPPO Reno5 Pro+这款手机的整体跑分,相比市面上采用同款芯片其他品牌的手机,存在一定的分数优势,无论是CPU,GPU还是内存以及储存的分数都具有一定的优势之处。

王者荣耀跑满90帧,Reno5 Pro+带来畅爽新体验


测试了王者荣耀的高帧率模式以后,这里再来试试同样热门的另一款游戏和平精英。这款游戏在显示设置中具有流畅,均衡,高清,HDR高清,超高清,极清这六个选项。其中OPPO Reno5 Pro+这款手机能选择的最低画质为流畅,最高画质为超高清,那么下面就分别在最高和最低画质下看看游戏运行时的最高帧率和最低帧率吧。

王者荣耀跑满90帧,Reno5 Pro+带来畅爽新体验


首先是在和平精英这款游戏中设置画质最低的流畅模式,去掉前面开启选择,人物选择,跳伞部分,在进入游戏后稳定运行10分钟后,可以看到OPPO Reno5 Pro+手机的平均游戏帧率为90FPS,其中有两个瞬间帧率波动超过了5%,其余场景中波动极小,综合表现十分出色。

王者荣耀跑满90帧,Reno5 Pro+带来畅爽新体验


接下来把和平精英这款游戏的画质选项调节到能选择的最高模式,超高清模式,这里需要完成下载对应的文件。和前面一样去掉前面开启选择,人物选择,跳伞等场景部分,在进入游戏后稳定运行10分钟后,测试得到的平均帧率为60.1FPS,全程游戏场景几乎毫无波动。

王者荣耀跑满90帧,Reno5 Pro+带来畅爽新体验


通过这次的游戏测试和体验,个人感觉来说,对应王者荣耀以及和平精英这两款游戏,OPPO Reno5 Pro+手机的操控与优化可以说十分的出色,可以全程实现高帧率高画质的游戏体验。同时在手机系统中还带有专属游戏优化设计,我们可以实现手感调节,画质选项,震动选择,画面滤镜等一系列的辅助玩法,另外在游戏中还有防误触优化,屏蔽电话信息,快速截屏等更多功能。

王者荣耀跑满90帧,Reno5 Pro+带来畅爽新体验


在假期的闲暇中,通过OPPO Reno5 Pro+手机很是过了一把游戏瘾,持续的运行中,从操控,触感,帧率,续航,散热,以及防干扰等一系列的细节设计上都另作为用户的我体验非常爽滑。从这些小细节上可以看出OPPO品牌的优化方向还是很下了一番苦工,值得点赞吧。

王者荣耀跑满90帧,Reno5 Pro+带来畅爽新体验


总的来说,如今的手机游戏成为了不少小伙伴闲暇时的最爱的休闲活动,各大手机厂商也推出了各自品牌的专属优化方式。从目前几款主流游戏的对资源的消耗来看,OPPO Reno5 Pro+手机的性能依然还是非常耐打,可以说是同样采用了高通865芯片手机中的佼佼者,如果您追求的是游戏中的整体爽滑表现,那么不妨试和我一样试试这款手机。


评论列表(已有条评论)

最新评论